[SOLVED] Zwei 24V/200A Quattros liefern zusammen nur 300A - Zu hohe Temperatur?

Hallo zusammen,

ich bin auf einem Segelschiff mit zwei Quattros 24 je 200A. Ich möchte daher gerne sehen, dass diese die Batterien mit 400A laden. Ich habe nun schon einige Untersuchungen angestellt und sehe, dass es primär mit den hohen Temperaturen zu tun hat.
Zuerst habe ich die Einstellungen auf volle Leistung angepasst. Default ist der Quattro auf 75% begrenzt.
Danach habe ich verschiedene Optionen getestet um die Umgebungstemperatur zu reduzieren.
Damit habe ich schon eine gute Steigerung des Ladestroms erreicht. Aber ich bin immer noch nicht zufrieden mit den Werten die ich bekomme.
Zudem sehe ich, dass der Strom auch bei guter, aktiver Kühlung stetig sinkt. Und dies unter den Wert der gemäss Victron Toolkit bei der gegeben Temperatur zu erwarten wäre.

Kontrolliert wird der Quattro von einem Lynx BMS an dem die Lithium Batterien hängen.

Was ich gerne sehen würde ist maximaler Strom bis min. 95%

Wie man in den folgenden Screenshots sehen kann, geht der Strom kontinuierlich zurück lange bevor man in den Bereich der letzten SOC-Prozente kommt.



hallo,
wie ist denn der verlauf der spannung?

tschuess

Was sind denn für Batterien angeschlossen und welche Grenzwerte (Speziell: maximaler Ladestrom) übermittelt das BMS an den Cerbo?

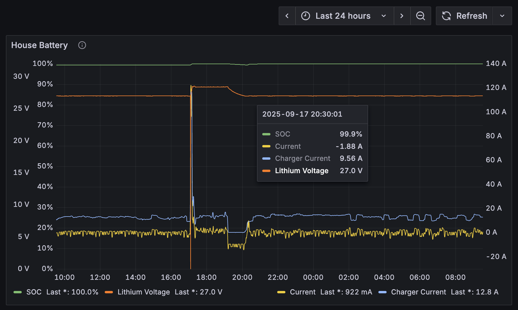
Hier nochmal der gleiche Zeitrahmen mit der vom BMS gemeldeten Spannung der Batterie. Die geht nicht über 27V !?
Hier ein Screenshot vom BMS. Aus meiner Sicht müsste der auf 28V gehen. Wie kann der bei 98% noch immer auf 27V sein? Mir scheint auch als würde der schon bei ca 70% SOC in den Konstant-Spannungs-Lademodus gehen.

Ich kann leider gar nicht viel einstellen. Das ist alles auf DVCC und gemäss dem sagen die Batterien was sie haben wollen.

Wir haben Lynx Smart BMS 1000A mit 10 SmartLithium 24V / 200AH alle “Balanced”

hallo,
deine systemspannung ist wohl auf 27V begrenzt, schau mal bei den bms-parametern und den dvcc-einstellungen noch, was dort fuer eine spannung eingetragen ist.

tschuess

Leider gibt es da kein Feineinstellung beim BMS. Kommt dann angeblich alles von den Batterien mit DVCC.
Dacht kurz das man da ev. 25.6V eintragen könnte, da dies ja auf den Batterien steht.


Ich finde die Stelle nicht, an der ich noch was einstellen könnte.

hallo,
wenn die mppts vom gx gesteuert werden, spielt die einstellung vom mppt keine rolle. pruef einmal die bms-parameter und die dvcc-spannunungsbegrenzung. einer der beiden werte muesste dann auf 27V stehen. die dvcc-spannung kannst du aendern, die bms-spannung kann man nur im bms aendern, aber nicht im gx.

tschuess

Gestern habe ich ein Update der Firmware vom BMS gemacht und danach wurde die Spannung auf 28.4V (Konstantspannung wie im Quattro konfiguriert) geregelt (siehe Graph - Firmwareupdate bei ca 17:05 wo die gemeldete Spannung kurzzeitig einbricht, weil das BMS neugestartet wurde). Kurzzeitig ist damit auch der Strom gesteiegen und einige Minuten später wurde der SoC dann auf 100% synchronisiert.

Ich bin im Rahmen des Firmware-Updates mit einem Experten alle relevanten Settings durchgegangen, ohne etwas an den eingestellten Werten zu ändern. Dabei habe ich aber durchaus auf alle einstellbaren Werte geklickt und diese, ohne Änderung, wieder gespeichert. Könnte auch sein, dass dies zur “Lösung” beigetragen hat.

Wie man auf dem folgenden Bild sehen kann, wurde die Spannung dann nach 2h wieder zurückgeregelt und war dann nach ca 3h wieder auf 27V.
Da wir sonst nichts gefunden haben was nach einer falschen Konfiguration ausgesehen hätte, gehe ich davon aus, dass diese 27V von den Batterien (DVCC) kommt (Erhaltungsspannung im Quattro wäre 27.6V und ich denke nicht, dass es daher kommt und wir zwischen Quattro und Batterie 0.6V Spannungsabfall haben).

hallo,

wenn dein akku voll ist, kannst du den nicht mehr laden, erst recht nicht mit 300A oder mehr!

ich lade meinen 24V-akku normalerweise nur bis max 27,5V und maximal zum synchronisieren auf 100% bis 28V!

ab etwa 27,2V geht der ladestrom sowieso schnell runter!

tschuess

Wenn man ein Firmware-Update macht…. kann es immer vorkommen, daß einzelne Werte nicht “richtig” übernommen werden…

Vo daher war es wohl richtig, alle Werte zu kontrollieren und NEU einzuspeichern!

Hab da gerade von Victron erfahren, dass die Smart Batteries 27V verlangen, damit wäre das geklärt. Ich habe mich ja gefragt woher dieser Wert kommt, weil ich keine Einstellung gefunden habe die dem entspricht.

Danke @d_ferdi , mir ist klar das ich nicht mehr laden kann, wenn die Batterie voll ist. Das ursprüngliche Problem war da, dass z.b. bei SoC 50% der Ladestrom max mal initial 350A ist und dann schnell zurück geht. Der Grund dafür hab ich gefunden: Temperature Derating. Die Umgebungstemperatur ist einfach zu hoch bzw. kriegen wir die Abwärme nicht effizient weg.

@HolgerBle was ich hier beobachtet habe, ist anscheinend, dass er nach dem Firmware-Update und dem Neustart einen neuen Ladezyklus eingeleitet hat und dann wieder auf 27V gelandet ist. Und wie gesagt, diese 27V kommen eben von den Batterien die hier sagen wieviel Spannung die gerne haben möchten. Und 27V ist eben gemäss Victron was diese Batterien wollen und mit dem DVCC übernimmt das Lynx BMS und gibt weiter was die Batterien sagen.
(Bezieht sich auf die Empfehlungen oben und erklärt warum ich diese 27V nirgends als Einstellungen finden konnte).