Pilotage de l'autorisation de charge avec home assistant

en complément, les prévision météo dépendent du model utilisé et malheureusement selon la localisation certain model sont mieux que d’autre.

dans mon secteur, les prévision sont relativement fiable.

j’ai testé sur quelques installation autour de chez moi et il faut une bonne semaine pour que le dess ce cale correctement.

la logique du dess est de prendre l’énergie la moins cher donc généralement batterie et solaire en journée et a 22h ça passe sur réseau selon la previ du lendemain et de l’etat de charge de la batterie. cela repasse sur batterie pour qu’on arrive au soc mini au moment ou le solaire reprend la charge batterie, cela est donc lié au conso mais l’algorythme a été modifier pour adapter le choix si il y a plus (ou moins) de conso.

bonjour

je vous remercie tous pour vos conseil et explication.

Mais je vais laisser tomber le projet node red,car trop compliqué pour moi..

je vais reste sur dynamic ess,et si ça ne marche pas,je ferais des automatisation avec home assistant!

encore merci pour tous vos conseil

Bravo, bien joué, super réalisation !

j’ai fait un peut près la même chose mais en variable et automatisation dans Home Assistant (node-red me donne des boutons)

Je passe sur EDF une partie de la nuit quand la batterie ne suffira pas,
Genre c’est prévu 50minutes cette nuit, si je recharge pas plus la batterie et/ou chauffe pas plus le ballon d’eau ce jour et/ou que je déactiver le lave vaisselle d’ici ce soir :

Tu a la maîtrise de tes consommations, par contre, pour que ça fonctionne, il faut une prévision de production (forecast) relativement fiable

Or par exemple, a qualité des infos délivrée par métèo-france est en forte baisse depuis 1 ou 2 ans. (ils ont licencié du personnel et il y a moins de revu des informations par du personnel, merci l’IA)

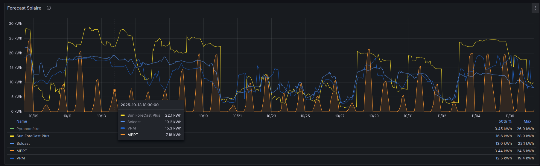
Pour ma part, j’ai paramétrés 3 forecast différents:

  • VRM
  • solcast
  • Sun ForeCast Plus (qui a un algo paramétrable sur les nuages)

Or des fois, ils sont tous a l’ouest ( exemple le 13 octobre chez moi), cette semaine là, les nuages sont restés jusqu’en début d’après-midi et ayant les PV orienté soleil levant, production au fraise bien qu’il y au quelques heures de ciel bleu.

Mais celui qui est le plus proche de la réalité est Sun ForeCast Plus.

VRM est assez bon et assez conservateur, mais des fois, se planté royalement :

les automatisations sur HA avec des commandes mqtt fonctionnent tres bien , par habitude je fais au plus simple , et puisqu’on parle de chatgpt il te fait des automatismes aux petits oignons en cas de besoin , du coup plus de galere avec les indentations du yaml :joy:

merci Roumano et jc jc83 pour vos conseil!!

effectivement j’ai utilisé pour un essaie ,chatgpt,ca a l’air correct. une ou deux erreur dans le fichier ,mais pas grave….

j’ai aussi vu cette video dont je met le lien qui permet de passer avec le mode groupe electrogene pour recharger la batterie,sa deuxieme video est tres bien aussi ,car elle montre que l’on peut modifier dans le multiplus le programme et le re-injecter dedans.

https://www.youtube.com/watch?v=4ZsGHi8nKGc&list=PLSY1qvcDnZT6fjQG60Opj4T3ipnMnATm9&index=9

https://www.youtube.com/watch?v=T5-7xcGWsgE&list=PLSY1qvcDnZT6fjQG60Opj4T3ipnMnATm9&index=10

voila pour le moment.

pour l’instant,je laisse voir comment il gère avec dynamic ess ,si je voie qu’il me fait des bêtise, op je vire et je part sur HA!!

merci a tous pour le moment.

je reviendrais vous dire si ca marche,une fois le programme lancé.

Ne laissez pas tomber, faites vous aider par l’IA. je n’y connais rein a la programmation, et j’ai déjà réalisé quelques Flux (programme Nodred) avec l’aide de l’IA, et bien entendu l’aide de la communauté (petit clin d’œil à Quentin) entre autre. ça prend un peu de temps mais au moins on gère nos appareils comme on en as envie. Merci également à Victron pour cette ouverture de son matériel.

Salut, j’ai pour ma part installé l’intégration personnalisé Victron qui me donne suffisamment d’infos pour automatisé la charge de la batterie, rien qu’en changeant le mode ess qui passe a keep_charged.

J’ai a peu pres les meme besoins que vous, je cherche a charger ma batterie que pendant 2 h dans la journée ou l’élec est a 0.03 cts pour les restituer le reste du temps . Voici une partie de ma carte qui gère ces fameuses 2h mais qui pourrait coller aussi pour les heures creuses avant un jour rouge tempo, juste en rajoutant une condition sur la couleur du jour du lendemain .

merci John Johnwolf

voici ce que j’ai chez moi sur HA sachant que je suis en dynamic ESS

Du coup je ne l’ai pas activé le truc la cest trop aléatoire… je préfère prévoir de charger en heure creuse et ne rien consommer a edf la journée