Léger pic de puissance réseau et grondement Multiplus 2

Bonjour,

Par moment j’ai des PIC de puissance entre 100 et 200W de prise sur le réseau alors que je suis en production ou sur batterie.

Cela ne le fait pas tout le temps et quand cela ce produit j’entends le multiplus 2 gronder un coup.

Voici mon installation: VRM Portal - Victron Energy

Il me semble qu’il s’agit de pics liés au processus d’équilibrage. Le Multiplus ajuste sa production pour respecter la consigne réseau, très probablement 0W dans ton cas, avec probablement une limitation d’exportation également à 0W. Ainsi, il doit augmenter ou diminuer sa production d’énergie en fonction de la consommation réelle tout en gardant sa synchronisation avec le réseau et limitant son exportation. Pour cette raison, il ne réagit pas instantanément et laisse passer un peu d’énergie lors des changements rapides de consommation (allumage d’un radiateur, du four, …) ou production.

A ce stade, il me semble qu’il n’y a rien d’anormal mais c’est difficile d’en dire plus avec si peu d’informations.

C’est gentil de nous mettre un lien vers ton installation mais c’est rarement nécessaire. De plus, pour que ça fonctionne, il faut partager l’installation avec la communauté ce qui n’est pas le cas. Le lien seul ne suffit pas.

Non le phénomène ce produit quand il n’y a pas d’allumage ou d’extinction de charges. cela ce produit à n’importe quelle moment la journée, même le soir ou la nuit.

J’ai remarquer que cela ce produit en général en chaque début de nouvel horaire, exemple 22h, 1h, 3h…

Est-ce que cela peut provenir du réseau Enedis ou d’un appareil électrique chez un voisin ?

Venir du réseau ou d’un voisin, j’en doute vraiment.

Comme je disais, sans avoir plus d’informations sur ton installation, notamment la paramétrisation du Multiplus-II et de l’ESS, il sera difficile d’apporter une explication à ce phénomène.

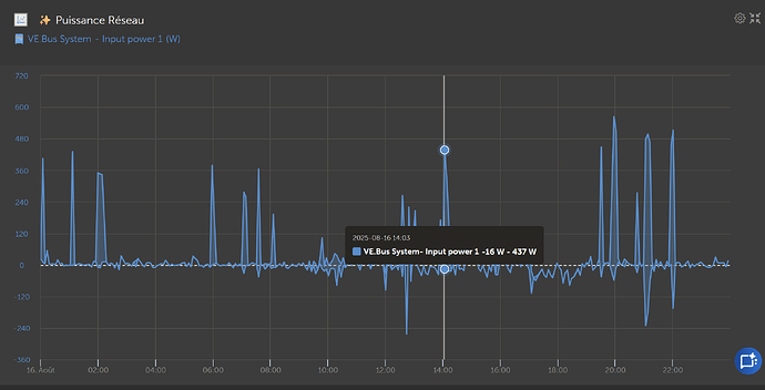
S’il y a de l’énergie qui est entré, ce que montre le graphique, elle a dû être consommée soit par un appareil domestique, soit par le Multiplus-II qui l’aurait redirigé vers la batterie, donc une charge. Il faut regarder du côté des consommateurs pour savoir qui a consommé cette énergie. Ce graphique seul ne permet pas de dire grand chose.

Si le Multiplus-II fait du bruit, alors soit il charge, soit il décharge la batterie avec une intensité importante. A faible intensité, il ne fait pratiquement pas de bruit. Or le graphique montre des puissance inférieures à 400W. Si le Multiplus-II charge à 400W, il ne devrait presque pas faire de bruit. Je pense qu’il décharge et que le réseau complète avec 200 à 400W au pic de démarrage.

Merci pour votre réponse Quentin. J’ai une suspicion sur mon routeur Arsun.

Je vais essayer de la couper au disjoncteur la nuit pour voir si cela ce produit.

Ce n’est pas mon routeur car cela à recommencer hier soir et cette nuit alors que le disjoncteur était baissé:

Pour analyser les pic d’injection et/ou de soutirage, les infos sur VRM ne sont pas assez précis (pas assez de point de mesure dans le temps)

Le multiplus2 fonctionne comme avec des vase communiquant :

il y a la tension d’Enedis (que tu peut pas contrôler) et la tension de ta maison

si la tension de ta maison > enedis, tu injecte, si contraire, tu soutire, sauf qu’a une frequence de 50Hz, cela change très vite, …

Le souci, c’est que la tension Enedis n’est pas stable et celle de ta maison (suivant ta conso) encore moins, donc tu fait toujours des micro-soutirage/injection

Pour limiter ça, tu peut changer la consigne de 0w a -30w par exemple, mais il faut, aussi, eviter des appels de courants

Mais ça limite que les effets et tu reste tributaire du réseau, par exemple chez moi, Tous les jours a la même heure j’ai des chutes de tension sur l’AC-in ,un peut avant 8h du matin, qui me fait augmenter mon soutirage/injection mais pour les voir, il faut des mesures très rapprochées (tous les 2-3secondes max)

1 Like

si le vrm est très précis, mais il faut regarder les log et pas les courbes. les courbes sont un affichage moyen sur la minute de tous les logs enrengistré dans la minute.

1 Like

Merci pour vos réponse, quand le phénomène ce produit c’est souvent au début d’une nouvelle tranche horaire xxh07 minutes.

Quand le phénomène ce produit la consommation des charges ne varie pas mais c’est la consommation batterie qui diminue et remplacer par le réseau.

Cela ce produit toute les 5 secondes environs sur 30 secondes.