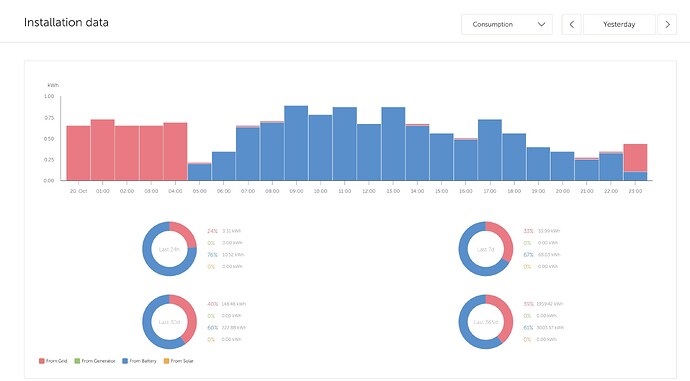
I have 2 grid-connected Multiplus2s in parallel with a ~20kWh battery ESS. The system simply prevents (as much as possible) the use of grid power outside of very cheap night time tariff (2330-0530hrs). have no microrenewables connected to this system.
Why is the ‘VE Bus State’ plot in VRM Console (Advanced) showing bulk charging all day when the AC Input Power graph shows (correctly) that charging only happened when it should at night? Also, the house was being powered by the MP2s inverters powered by the battery; why is this activity not showing up on the ‘VE Bus State’ plot as well?
(Edit 21Oct2025…) But this chart suggests the system is doing what I want…

