ESS schaltet auf Erhaltung um trotz voller Batterie

Hallo zusammen
Also, ich habe den Easy Solar schon seit zwei Tagen als ESS konfiguriert. Er ist an das Stromnetz angeschlossen, aber es ist eher als Notladegerät gedacht, da ich derzeit nur 100Ah zur Verfügung habe.
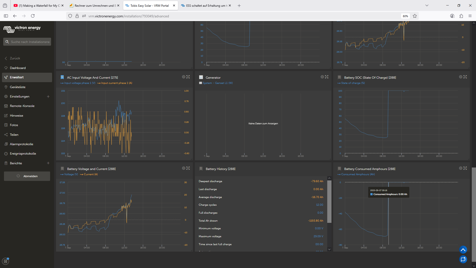
Ich erhalte ständig die Meldung „Battery Low“, obwohl der Ladezustand derzeit 78 % beträgt und die Batterie eine Spannung von 26 V hat (LiFePO-Batterie mit 25,6 V). Am Tag der Installation habe ich es getestet und das Netz deaktiviert.
Der Easy Solar tat, was es sollte, und versorgte meine Geräte weiterhin mit Strom aus der Batterie. Das Display zeigt dann ESS Discharge an.
Aus irgendeinem Grund scheint es jedoch so, als würde es den ESS immer wieder ausschalten und dann Strom aus dem Netz beziehen. Das Display zeigt dann ESS Sustain an. Ich verstehe nicht, warum das so ist und ob es etwas mit dem Battery Low Alarm zu tun hat.
Wenn ich das Netz trenne, schaltet es den AC-Ausgang ab, und alle meine Geräte haben keinen Strom mehr. Das ist wirklich ärgerlich. Ich habe die Batterieanschlüsse bereits überprüft und neu verpresst. .

Wenn ich den Easy Solar neu starte, funktioniert das ESS wieder, aber es erscheint sofort der Alarm „Batterie low“. Die Batteriespannung beträgt 26,06 Volt.

Der Batterie-low alarm ist auf 22,5 Volt eingestellt. Ich verstehe das nicht. Liegt es daran, dass ich nur eine 100-Ah-Batterie habe?
Laut Victron sind 200 Ah das Minimum, aber ich glaube nicht, dass das bei einer Leistungsaufnahme von 100 Watt auffallen sollte.

Leider schaltet er sich nach kurzer Zeit wieder ab. So lange Strom über solar reinkommt funktioniert es. Selbst wenn es nur 50 Watt sind und ich 100 watt verbrauche. So habe ich mir mein Victron-Setup nicht vorgestellt. Mit dem billigen Amazon-Wechselrichter hat es ohne Probleme funktioniert.
ich bin mittlerweile echt verzweifelt und frustriert.
Ich hoffe auch, dass Sie alle Informationen haben. Wenn ich mehr screenshots teilen soll sagt einfach bescheid, ich wäre euch sehr dankbar, wenn Ihr mir helfen könnten.

Gerade nochmal getestet und einen 1500 watt heizlüfter angeschlossen. Ist der Spannungsabfall normal? Aber 25,99Volt ist meines Erachtens unproblematisch, was meint ihr?

hallo,
normalerweise brauchst du 28V um den akku voll zu laden, ausser du hast nur einen akku mit 7 zellen.

die spannungen fuer low bat kannst du mit veconfig einstellen. einmal bei der normalen konfig und einmal beim ess-assistenten.

also ich muss meinen 24V akku immer bis knapp 28V aufladen, damit der soc auf 100% geht.

und wenn die spannung 24V erreicht, ist der akku fast leer!

tschuess

Was hast du im Assistent für eine Substain Spannung eingetragen?

Wir waren uns nicht sicher und haben dafür dann die Batterie nennspannung eingeben. 25,6 Volt also. Auf welchen wert sollte das denn eingestellt sein?

Ich kann mir denken dass der SOC nicht stimmt weil ja 400AH angegeben sind, aber nur 100AH verbaut. Aber dann sind wir noch lange nicht bei der Spannung bei der der Low battery alarm angehen sollte.

Haben die maximale Ladespannung wie laut Batteriehersteller auf 29,2 Volt eingestellt. Diese erreicht er auch problemlos. Dann hat er auch den korrekten SOC.
Aber wie gesagt von den 24 Volt Batteriespannung sind wir noch 2 Volt weg. Also macht der Low Battery alarm keinen sinn.

hallo,
das sind 3,65V pro zelle, das mag die aber garnicht. ich gehe nur nis 3,45 oder auch mal bis 3,5V pro zelle, wenn es noetig ist. ob der akku jetzt zu 99% oder zu 100% voll ist, ist mir dabei egal. solange er sauber ausbalanciert wird, ist es auch kein problem in der max ladespannung bis 3,4V runter zu gehen. selbst dann wird die zelle zu 99% voll. es dauert dann aber etwas laenger.

und unter 3V pro zelle wuerde ich den akku auch nicht entladen. bei 3V hast du noch ca. 1% soc, also so gut wie nichts mehr. dafuer hat die zelle aber bei den spannungen, den maximalen stress. das wuerde dir auch nicht gefallen.

tschuess

Ich würde mit der Substain tiefer gehen. 24V. Das ist die Spannung auf die auch vom Netz geladen wird wenn diese unterschritten wird um die Batterie vor Tiefentladung zu schützen.

Danke sehr für die Antwort. Dann mach ich das so und stell die spannungen auf die von dir genannten werte. Dachte das was der Hersteller angibt wäre okay.
Danke und einen schönen Tag
Ich melde mich nochmal und teile die Ergebnisse

Ok dann mach ich das mal so. Danke sehr für die Antwort

hallo,
was der hersteller angibt, sind die spannungen, die man auf keinen fall unterschreiten oder ueberschreiten sollte. wenn du die benutzt, ist das wie bei einem seil, das dich gerade so noch halten kann, aber wenn eine ploetzliche belastung kommt, einfach reisst.

tschuess

Melde mich hier mal nochmal. Habe mittlerweile den Battery Monitor BMV700 mit Smartshunt. Das Problem mit dem Low Battery Alarm habe ich nicht mehr, bzw nur dann wenn die Batterie unter die eingestellten 24,5 Volt fällt. Das passt also alles.

Nur stimmt der angezeigte SOC Wert teilweise überhaupt nicht. Aktuell zeigt er mir schon bei 26,5 Volt einen SOC von 100% an, obwohl die eingestellte Ladeschlussspannung bei 28,8 Volt liegt. Sprich er lädt auch weiter bis zu dieser Spannung aber warum er dann nicht den korrekten SOC daraus errechnen kann erschließt sich mir nicht. Liegt es daran dass ich aktuell nur 100AH habe obwohl Victron selbst ein minimum von 200AH empfielt? Ich denke mit mehr Speicher wird das Problem besser werden aber der falsche SOC ergibt trotzdem keinen wirklichen Sinn. Auch habe ich teilweise das Problem dass der SOC innerhalb von 10 Minuten von 50% auf 95% hochspringt, ein kumpel meinte logisch wenn ich in dem Moment mit 700W lade, aber anhand der entladenen AH müsste der wert genauer sein. Eine gewisse abweichung ist klar da sag ich auch nichts, aber so extrem dürfte doch auch nicht sein.

Mfg Fischer

hallo,

der soc beim bmv macht nur einen einzigen sprung: naemlich auf 100% wenn die bedingungen fuer die 100% synchronisation erfuellt sind.

wenn bei dir der soc zu schnell hoch geht, hast du vieleicht die akkukapazitaet falsch eingestellt oder den ladewirkungsgrad auf 100% gesetzt.

das bmv berechnet den soc naemlich aus der akkukapazitaet in Ah und den entladenen Ah.

tschuess

Hallo, danke für die schnelle Antwort.

Batteriekapazität sind sowohl in der Victron Configuration mit dem Dongle als auch im BMV 700 auf 100AH eingestellt. Mich hat schon gewundert, erst zeigt er -37AH an und dann springt er plötzlich auf 0.

Bezüglich Ladeeffizienz könnte sein dass noch 100% eingestellt sind, wir wussten aber nicht genau was wir da eingeben müssen. Hast du mir da nen Tipp?

Theoretisch ist ja durch den Smart Shunt ja die genauen Ampere gegeben mit denen geladen und entladen wird, also verstehe ich auch den Sprung nicht und warum er ständig seine 100% synchronisation verliert. Evtl noch probleme bei der Batterie, dass die irgendeinen Fehler hat. Diese scheint aber das zu tun was sie soll also da habe ich keine offensichtlichen Probleme.

hallo,

das problem ist, dass beim laden noch ein wirkungsgrad dazu kommt, der nicht linear ist weil er vom ladezustand und dem ladestrom abhaengig ist. also geht das bmv nicht auf 100% soc, wenn du die entladenen Ah wieder geladen hast und damit das nicht aus dem ruder laeuft, gibt es die synchronisations-paramter, bei denen der akku wieder auf 100% soc gestellt wird und natuerlich die entladenen Ah auf 0!

stell doch beim wirkungsgrad mal 95% ein, wenn das nicht passt, kannst du ihn ja jederzeit aendern. das gilt auch fuer den peukert-faktor. aber dazu findest du informationen mit google!

tschuess

1 Like

Melde mich nochmal zu dem Thema. Bisher hab ich eben das andere Problem. Dass er von 40% SOC auf 100% hochgeht also die entladenen AH noch gar nicht nachgeladen haben kann. Laut consumed amphours von -58AH auf 0AH hoch. Und das bei ner Ladeleistung von ca 4 ampere.

hallo,

es sieht so aus, als ob deine sync-spannnung zu tief eingestellt ist.

normal waeren hier mindestens 27,5 bis 28V fuer einen li-akku.

tschuess

Kannst du mir nochmal helfen? Wo stelle ich denn die sync spannung ein? Ich hab mir die VE Config datei von meinem System heruntergeladen und in VE Config geschaut was ich denn bearbeiten kann aber nichts zu der spannung gefunden.

Ich habe nochmal nachgeschaut weil du mir ja den Tipp gegeben hast die ladeeffizienz runter zu setzen, eingestellt ist sie auf 95%. passt das oder soll ich das nochmal weiter nach unten setzen?
Danke LG

hallo,

die kann man nur im bmv/smartshunt oder bms einstellen, falls man da ueberhaupt etwas einstellen kann.

mit veconfig kannst du nur die ladespannungen im multi einstellen.

tschuess