Wrong measurements

Hello,
I have wrong measurements.
Did someone see this problem ?

System

  • 3x230V without N
  • carlo gavazzi EM540 as grid meter, programmed as 3P
  • Induction stove on three phases after grid meter, before Victron
  • Rest of the house on essentials AC out (2P)
  • Solar panels with inverter (Huawei) on essentials out.
  • input from solar panels also measured with an EM540, programmed as 2P or 3P (print screen). That does not change the error.
  • Batteries 28kWh, independent BMS
  • Both carlo’s with RS 485 tot USB connected to Victron
  • Firmware V3.66 (most recent stable firmware)

When there is no sun then the essentials is measured correct.
When there is sun one phase of the sun measurement is always copied exactly in the measuments of the essentials (print screens: 577W and 1284W.
Approximately the same but not exactly the same error happens at the other side:
Print screen 593: Battery is full, return to grid. Induction stove is off but 1171W is measured.
And I measure always an incorrect Voltage (140V).
The power measuments of the grid and the sun are correct.

What could be wrong ?

Thanks a lot !!

Data.


Are your 230V loads wired in delta ? i.e. 240V L1/L2?

This may be the root of the problem, as the Y voltage will be 0.577 of l/l voltage,

Yes, typical Belgian. Delta it is. (3x230V without N)
I can live with the wrong voltages measurements as long the consumption would be correct.
I cannot see why the PV echo’s exactly in the essentials (577W and 1284W). That’s an error. Also the non essentials is wrong: nothing was connected. It should be zero or near zero in both printscreens.
Tx for looking with me.

Data.

Hello,

I have the same problem here, same configuration, only difference is that there is nothing connected to essential loads.

As soon as the Multiplus charges or discharges the battery the AC Loads reading becomes wrong.

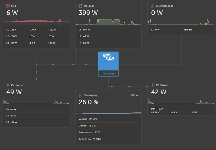
Here is an example, the AC loads is around 399 W stable (screenshot1).

On screenshot 2 as I force the battery charging the Multiplus sends 3465 W to the battery. Most of this power comes from the grid (no PV at this moment) and because the Multiplus is wired between L1 and L2 the grid meter reports around 2000 W consumption on both L1 and L2. It looks like the grid power coming from L1 is “assigned” to the battery charging and therefore L1 power becomes 0 W on AC loads. On the other hand the grid power coming from L2 is “assigned” to L2 power on AC loads. This is wrong.

On a 400 V Y installation the same action with a Multiplus wired between L1 and N would only lead to a power reading on L1 on the gridmeter with no change on L2.

So I think the AC loads calculation on VRM is not correct for a single Multiplus on a Delta installation.

It would be nice to have Victron confirm this and make an option to cover this type of installation.

Cheers

Julien

Hello,

Is somebody from Victron interested in this topic.

I have more and more customers wondering why their consumption reading is wrong and I am tired of explaining that there is no solution…

Please help :folded_hands:

You have connected one (1) Multi plus to L1 and L2… NOT between one phase and the neutral? To my knowledge that’s the way fry a mp as each mp is for 230 Volts only… voltage between the phases is 400 Volts

This topic is about a connection on a 3x230V without N network in Belgium.

Delta configs are not supported by victron, so i personally would not keep selling systems for delta grid setups.

A possible solution could be to recalculate the measured values to match 230/400V wye and sending that through a virtual grid device in nodered.

So for example, the the measured phase voltage between L1 and L2 (which are connected to the MPs L and N input) could be passed straight to the virtual device as the L1 voltage. Thats the easy part.

The complicated part is the power, since the power meter calculates the power out of L1 voltage, L1 current and L1 power factor. But since in a delta config, loads will be connected from L1 to either L2 or L3, the L1 current is a compound value. Further, the loads will very likely be unbalanced, so a simple squareroot of three is not enough.

image

Which should give you the equivalent current for L1 in a wye config if i didnt make a mistake.

Together with the equivalent wye voltage you could now calculate the VAs for each phase and pass that on to the virtual grid device. This however does not take into consideration the power factor, which if im honest, goes over my head currently. Im fairly confident you can do it the same way as you would for the current, but im not certain. Also, all of the resulting wye equivalents would only be useable for ESS, for example to regulate to a net zero import/export. They would not work as a way for the customer to know how much power is consumed on L1 for example

Hello chrigu,

Thank you for your answer. Your are pointing in the right direction but it will take time and effort to find a solution, at least for me.

It shouldn’t be a big deal for Victron though. Even if delta is not supported it’s almost working. ESS works well as it uses total power through the grid counter to modulate the power of the Multiplus. So it’s a shame not to take care of the Belgian market.

It’s only the reading on the AC loads that is problematic.

I cable the EM540 like this →

and get this in vrm →

I am not even sure where the 136V voltages come from since the EM540 doesn’t have the ground as reference. Any idea ?

Maybe I should cable it like this →

(two-phase 3-wire mode) and use L3 as N and remove any load between L1 and L2. This way the delta is open and behave like a (partial) star.

Any thoughts ?

Cheers, Julien

Thats 230V times (squareroot of three), roughly. The same relation that is between 400V and 230V in a star/wye system. Line-Line versus Line-Neutral voltage. Roughly because (squareroot of three) is only true if the voltage is the exact same between all phases.

The grid meter thinks its connected to a wye grid (thats all it can do without a change in software), so between its L1 and L2 input its “expecting” Line-Line voltage of 400V, but since most people are used to 230V as their grid voltage, it is recalculating the measured voltages to their Line-Neutral equivalents. Thats what would be presented in VRM, measured 3x 400V but recalculated to show 3x230V. (Maybe this recalculation from Line-Line to Line-Neutral is done on the victron side, that im not sure)

In your case this is wrong, since there is only a Line-Line voltage. There is no Line-Neutral, so this step could be left out.

Depending on the meter, it uses the measured Line-Line voltage to calculate the power on a phase, this would be good in your case. But it can of course also use the calculated Line-Neutral voltage to calculate the power on a phase, which in your case would lead to a power figure being (squareroot of three) too low

Using the N input would lead to voltages being shown as L1 133V L2 133V L3 230V

Looking at the manual of the EM540, did you reprogram it for 3P without N? I wasnt aware that this meter seems to support that, so im guessing by switching the software over to 3P-noN it should work at least for the voltages as expected. You still would need to recalculate the power since the MP would still feed back on L1 and L2, reducing the power figures of both, which the Victron system does not expect

Hello,

Yes the EM540 is programmed as 3P (without n)

In this mode V L1-N, V L2-N … don’t exist as there is no N reference connected but they are still read by Victron

EM540 Modbus register :

Victron code :

Hello,

Anybody from Victron could give us some comments on this matter ?

Best regards,

Julien

maybe your solution:

3P / 3x230 network does work.

Check IP in the house. You shall not have in use 192.168.0.1 as is now “reserved” for the communication between Victron and EM540.

Below what I have and it does work in Belgium.

What you do not see in this diagram, is that I’ve arranged all power supplies (PV inverter and Victron) on same phases. L1 to L, L2 to N.

Also I did check and correct phase rotation. Does it matter? No clue. I did it and it did work.

PS. I use only AC1 of Victron. For load calculations, I do not care, as they do not matter to me. What is from meter is correct and consistent.
PS2. Each time you restart Victron, check EM540 settings. In my case Victron is sending a reset pulse to EM540 and is back to 3Pn. Then manually I need to set it back.

x.y.0.1 is usually the Gateway - so the Home Router

You should change that in Victron or EM540 - makes no sense to give them the freedom to take what they want

Make sense.
To me, it was easier to change the house router IP.
Anyway. Change performed. Sistem ok.