Multiplux 2 GX 3KVA inverting with ESS1, VE.bus issue or BMS issue (+200A spikes)?

Hi Everyone,

I am trying to find where the issue is (MP2 or Battery):

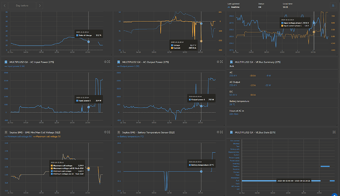
Day 21 - 20H14, spike 207A, BMS shutsdown, ESS was already in ESS1 10% SOC
Day 22 - 19H43, spike 217A, BMS shutsdown, ESS was already in ESS1 10% went down to 8% SOC
Day 23 - I restarted MP2 at 8H05 and at 8H41 spike of 220A, BMS did not shut down. Was already in ESS1, went down to 6% SOC
Restart procedure toke 1 minute to sync with grid. The spike is not related to grid sync.

In all 3 days, Inverter was in ESS1 (minimum SOC unless grid fails) but still VE.Bus State, went momentary from bulk to Inverting.

I dont understand what outlet is creating a spike of +200A. Does not seem possible for a 3Kva inverter, neither I have an apliaence that could request a 200A spike.

Pictures next

Regards
Goahead

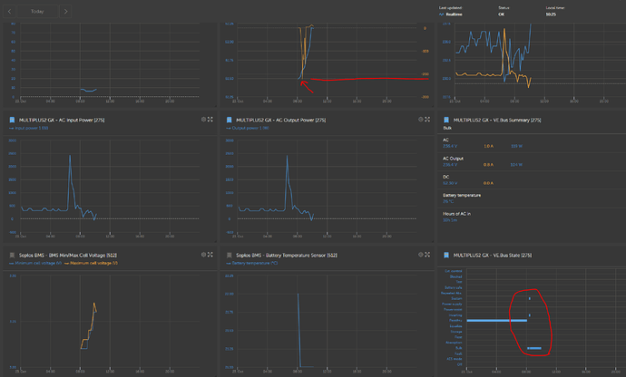
Day 21

Day 22

Day 23 (after restart)

If i go back in time, I cannot find spikes and comsuption of more them 55A.
It all started 3 days ago.
No new appliance was added to the house.

Can a failing Fridge or a Frizzer, sipke more them 200A when compressor starts? (making guesses here)

If I have this configured in ESS, (currently reporting ESS1) why is GX not keeping battery out, and just get those spikes from grid.

As soon as I get home I will check if all nuts are tight (bus bars, cables and fuses).

Can someone confirm that MP2 even in ESS#1 will draw current from battery if there is a spike in comsuption?

Kind Regards
G.

Problem solved..for now.
I checked all nuts and everything ok (battery cells, cables, MP2 etc), except the fuse from baterry to bus bar was able to tigth it, more 1/2 turn.
No more current spikes for now. I will keep monitoring the system.