V3.70 Not reaching absorbtion voltage and 100% soc when dess enabled in dvcc

When dess en dvcc are enabled, the battery voltage doesn’t reach the absorbtion voltage and the soc doesn’t reset to 100% which causes a soc drift with low battery alarms after a few weeks.

When I set minimum soc manually to 100% the battery is fully charged.

Welcome to the DESS club :joy:
Say thanks to DESS that don’t sell batt2grid :joy:

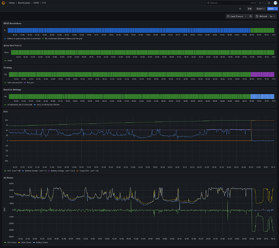
I have made some graphs, the battery is charged until 15:00. The soc at that time is 99%. From 15:00 dess changes strategy and keeps target soc at 99% while 100% was planned.

In my other installation with DESS I don’t have this issue while the DESS and DVCC settings are the same.

After lowering the RCV voltage in the jkbms to 3.5v and 100% soc to 3.47v the 100% soc is reached. I don’t know if this is a coincidence.

The only thing I see that is not correct is that the RCV time for balancing the cells is not respected but I think this is an JK issue because the bms should wait with reporting 100% soc until the RCV time has past which it doesn’t.

This topic was automatically closed 14 days after the last reply. New replies are no longer allowed.