Tibber NL no prices today with DESS

I’ve got a brand new Victron system installed last week here in The Netherlands with a dynamic Tibber contract. The first few days I’ve got to play with DESS and traded a few moments, really cool!

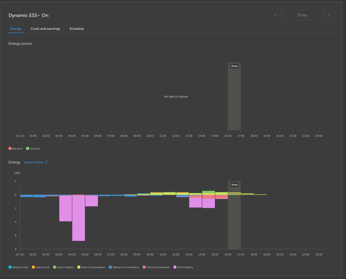
After a few days, the price differences were minimal and the DESS Trade mode strategy was going for a €0,03 earning for a full charge cycle, so I disabled it. Today I want to enable it again, but there is no price data and nothing in the DESS Target SoC graph in advanced. It seems like everything is unavailable due to missing price data for today (and tomorrow). Also yesterday and the day before I noticed there was no price data. Am I the only having this issue or am I doing something wrong here?

Screenshots from VRM:

(the “grid to battery” in the current day were my manual interventions)

I read some things about making sure the 15-minute interval being set, and this is set correctly.

Oh, it just took a while (20 minutes at least?), but prices are in now suddenly. Great, so, no price info is pulled if I temporarily disable DESS? That seems unnecessary and weird to me, but mystery solved if that’s the reason.

Now, an issue still with DESS… With trade mode enabled, current SoC of 100% it doesn’t want to sell anything today with a peak coming up? Weird :confused:

Ideally, I would like to see a preview of what DESS wants to do today or tomorrow and then enable/disable by my choice. (Avoiding silly €0.03 earning cycles or when I have a big consumption planned.)

While I was typing the above message it reloaded and it came up with a better plan:

Great!

But yeah, so, VRM is just super slow to respond when I press buttons then? I guess I will have to get used to that.

And the other graphs are still showing incorrect numbers in the summaries. I guess that will slowly update as well then? :zany_face: (sorry if this feels like a rant but this is not the level that I expected from Victron)

Exactly the same issue, als with Tibber. Next Day prive stays empty, also at 8 in the evening. Fiddling with DESS settings an the next Day prices load after a while. It can’t be that you need to perform this manual handling daily I might hope.

I now believe that what I described is a “works as designed” product (VRM) feature which I hope will improve over time and will reconsider using it. Perhaps it would also work our for me if there’s an option to avoid charge cycles with certain minimum threshold as profit, so I can leave DESS on all the time.

Will script something my own now that I have MQTT running properly.

This topic was automatically closed 14 days after the last reply. New replies are no longer allowed.