Unexplainable Grid to Consumption at night - not comnsumed from Battery

@dognose : thanks vor that Feedback.
But it still does not explain why DESS increases Target SOC when it is already under pressure because of unexpected consumption (boiler kicks in,…)

I.e: increases target soc from 61 to 68%.

Without this increase this whole issue would not have shown - soc would have dropped and that is about it.

Similarly yesterday evening: switching from self-consume to pro-grid and setting a very close (within 2-5%) to “currently” measured SOC when there is unexpected load and the soc is at 90+%.

It may make sense when close to minimum SOC. (Say min SOC +10%)

But in this situation @90% it is not transparent why it would decide on doing something like this!.

So from what I hear the Beta/future 3.70 would act more of a bandaid while it is not understood why DESS would change its plan and increase Target SOC.

Maybe the Schedule need some sort of scheduled “backup” plan that is used when target SOC is reached?

I understand that configuring DESS with the least amount of “knobs” is your goal (and scheduling is hard in the first place….)

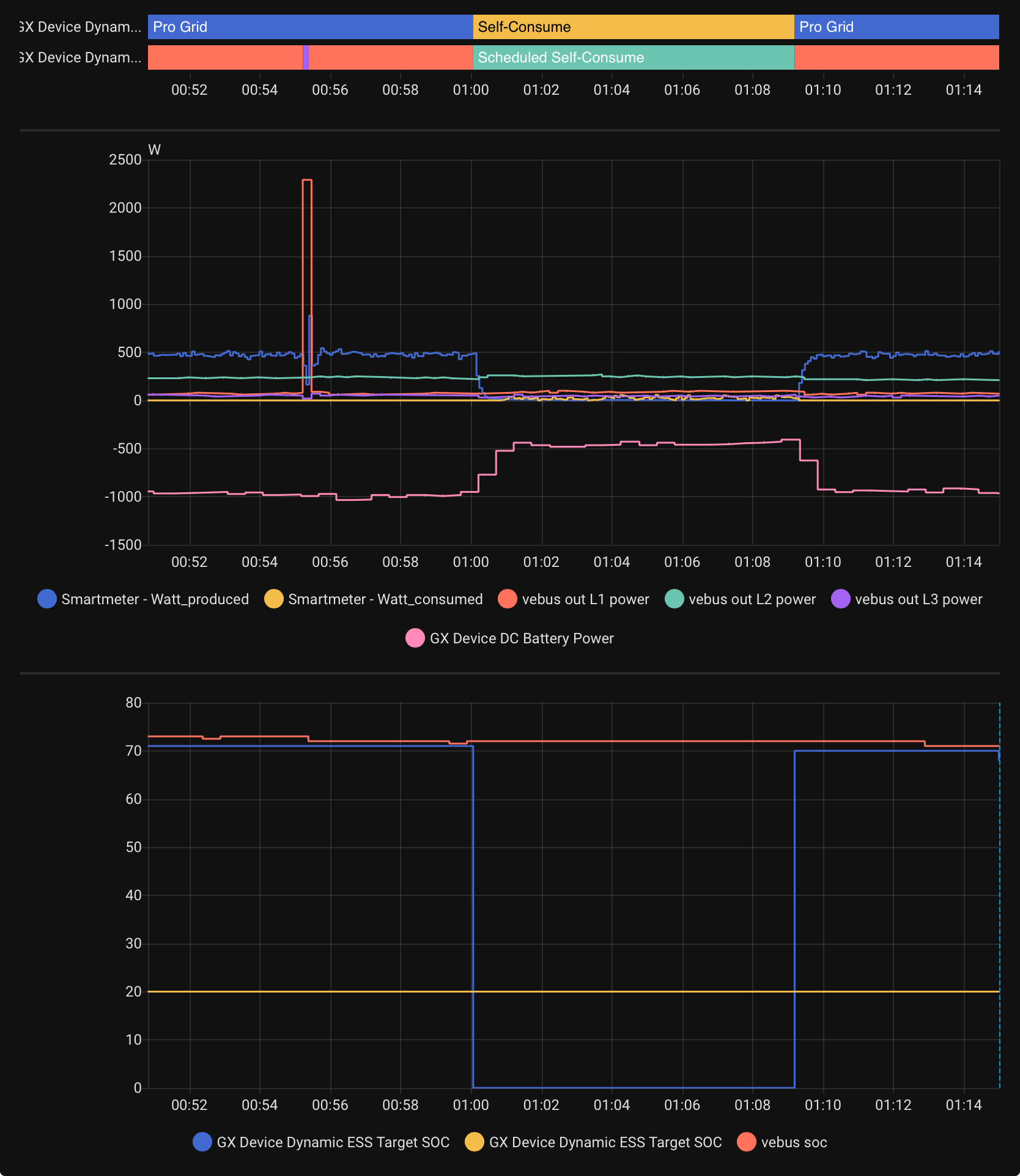
Here another example of short term strangeness of DESS:

At 1:00

Same at 2:00

No real change at load (those 30s spikes must be quooker) - feeding in data into grid (to the max that I may for now) and all of a sudden a 5 minute change in plan without feed in.

Looks to me as if there is/was maybe a new schedule that got applied/pushed or something like the?

Today i woke up with a full battery. It was charged during night from the Grid. I have no DESS Active. So this is absolutely unexpected.

Batterylife enabled => balancing maybe?

No it is “optimized without batteryLife” and the battery was fully charged quite often in the last few days. Also no planned schedule active.

Wait a second… That plot you showed is labelled “activein L1”. Sounds like “AC-in L1” to me and if you have anything connected on AC-out then it may just be power passed through the multiplus, measured by the internal AC shunt… :man_shrugging:

Hi, I got the same issue. DESS is selling to the grid when the buying prices are high for about 30 minutes and then start buying at the same high prices for at least the next quarter. All gained profit is gone by this action because buying price is 3 to 4 times higher than the selling price. Last month it costs me about 17 euro (around 23 kWh) for buying electricity from the grid while there was always enough battery capacity available. So, at year base it can cost you some money.

I suppose this is fixed in release 3.70 - 6? When will this fix will be available in the official release?

Kind Regards,

BeDeBe

I have now given 3.70b27 a try and it works much better - so much that I am almost happy…
but I guess it needs more time to see if it really improves things!

Here for this morning:

Target SOC is not reacting properly to a change in usage compared to the predictions… (I.e. sleeping longer than normal)

That jump of target SOC at 8:00 is still strange!
The one after 9 is more explainable - slept 1.5h longer today compared to yesterday…

At least today I am already cost positive…

Note that I am as of now set the grid-feed-in limit to 500W, so battery is discharging to the net at that rate during the night.

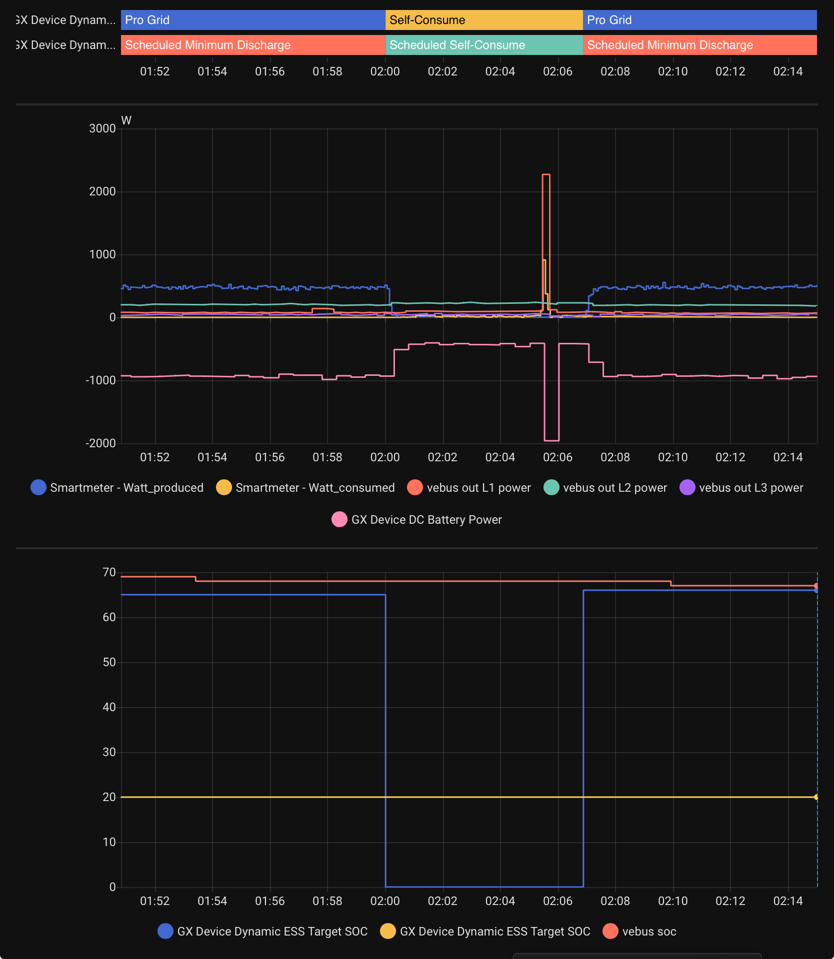
So I looked at tonight (with 3.70b27) and I still see strange things (more schedule things?):


Between 2:00 and 2:08 as well as 3:00 and 3:08:
Switch from Pro Grid to Self Consume…

Also between 1:00 and 2am: there was this square wave pattern in Battery to Grid which was also surprising… (the one at 2am/3am is explainable by the switch to SelfConsume…)

Surprisingly me starting to heat the oven for baking at 4:45 did not trigger such “strange” behavior.
(And that definitely is not “normal” consumption- I would assume that DESS to be more confused by this than during the middle of the night)

I have been Running fine with 3.70 betas but recently things seem to have changed wit DESS that means more grid consumption than strictly necessary (and I am running in green mode)…

It now runs for a long time in “maintain Target SOC”.

Ok there is also a change in behavior in energy production as well as dynamic pricing where DESS seems to try to prioritize sales at peak price over buy later…

Also it tries to use battery to minimum SOC as much as possible not leaving any chances that there may be a change in energy consumption behavior that would mean more usage.

This resulted in me to try to run with different minimum doc levels changed via home assistant to give me a bit more “space”.

So in the end it seems to me as if the “green mode” should be called “green mode sale optimized/agressive”.

And that there should be a separate “green mode minimize buy” that would avoid the state “maintain Target SOC” when considering DESS even if net gains are less.

Also I would like to see a means to see a separate min SOC that DESS would take into account for its trading so I can separate things out and still extra energy for the grid disconnected case…

But then: I am new to this game and have not seen DESS working during winter, so it may be the change of seasons that surprises me in unexpected ways…

1 Like

But maybe one thing that I like about the new DESS is:
It is no longer first charging the battery and then exporting when prices are low but exporting energy in the morning and charging during low price times (with a bit of SOC maintaining…)

So well done there!

This applies also to not grid feed in when prices are negative:

So good job there as well!

but what is surprising is that I did not find any indication in any of the DESS exported values that it would be in such a “specific” state…